

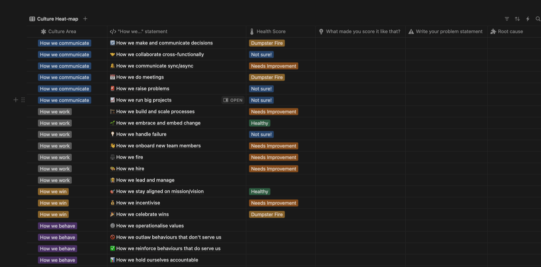
A diagnostic tool to assess your Culture using Open Org’s Culture OS, which frames culture as a series of tangible “how we…” statements. This approach makes it easier to diagnose opportunity areas and more accessible when communicating to executives.
This is not about determining whether you have a ‘great’ culture against some external set of variables. It’s about building a view of which components of your culture are currently serving you and your business context, and which aren’t.
Get an Open Org workspace to vote on resources, bookmark your favourites, and submit your own.
Get Started — It's Free